Manufacturing companies operate in a highly competitive environment where efficiency, cost control, and production performance determine success. However, many factories still rely on scattered spreadsheets, manual reports, and delayed data analysis. As a result, managers struggle to monitor production efficiency, control manufacturing costs, and identify performance issues in real time.
That is exactly where a Manufacturing Dashboard becomes a powerful business intelligence tool.
The Manufacturing Analysis Dashboard is an interactive HTML-based analytics solution that transforms raw production data into clear visual insights. It provides real-time visibility into key metrics such as production performance, operational trends, and cost analysis. Instead of reviewing multiple reports manually, decision-makers can analyze manufacturing performance instantly through visual charts, KPI cards, and filters.
This article explains how the Manufacturing Dashboard works, its key features, and how it helps organizations improve productivity and operational efficiency.
What Is a Manufacturing Dashboard?
Click to Buy Manufacturing Dashboard in HTML
A Manufacturing Dashboard is a centralized analytics interface that displays production and operational data using visual charts, performance indicators, and data tables.
Instead of navigating through multiple spreadsheets, managers can monitor critical metrics from one unified screen. This makes it easier to track manufacturing performance, identify bottlenecks, and make faster decisions.
The HTML-based Manufacturing Dashboard is designed to be interactive and visually intuitive. It allows users to explore production data dynamically using filters, charts, and data tables. This approach significantly improves data visibility and simplifies manufacturing performance monitoring.
Why Manufacturing Businesses Need a Dashboard
Manufacturing operations involve multiple variables such as production output, machine utilization, cost management, and operational efficiency. Without a structured analytics system, it becomes difficult to monitor these metrics effectively.
A Manufacturing Dashboard solves these challenges by providing:
Real-Time Operational Visibility
Managers can instantly track production performance and identify operational issues.
Faster Decision Making
Interactive charts and KPI cards help leaders analyze performance quickly.
Centralized Data Monitoring
All production insights are displayed in a single dashboard interface.
Improved Efficiency Tracking
Manufacturing teams can monitor trends and optimize workflows.
Key Features of the Manufacturing Dashboard
Click to Buy Manufacturing Dashboard in HTML
The Manufacturing Dashboard in HTML contains multiple analytical pages designed to provide detailed insights into different aspects of manufacturing operations. Each page focuses on a specific performance dimension, allowing users to explore operational data efficiently.
Overview Page
The Overview page serves as the main dashboard where users can quickly understand overall manufacturing performance. This page highlights critical production metrics and key visual analytics.
Key features of the Overview page include:
KPI Cards for Quick Insights
- Total Revenue generated from production
- Total Cost incurred in manufacturing
- Total Items Produced
- Average Production Efficiency %
Revenue vs Cost by Plant Chart
- Compares revenue and cost performance across different plants
- Helps identify high-performing and low-performing manufacturing facilities
Production Quantity Trend Chart
- Shows production output trends over time
- Helps managers identify seasonal production patterns or operational changes
These insights help leadership teams understand overall production performance at a glance.

Click to Buy Manufacturing Dashboard in HTML
Performance Page
The Performance page focuses on operational efficiency and manufacturing performance metrics. This section helps managers evaluate how well supervisors, plants, and operations are performing.
Key analytics available on this page include:
Efficiency by Supervisor Chart
- Measures performance efficiency across different supervisors
- Helps identify top-performing teams and areas needing improvement
Downtime vs Defects Chart
- Shows the relationship between machine downtime and production defects
- Helps identify operational inefficiencies and maintenance issues
Plant Performance Matrix
- Visualizes plant performance across multiple dimensions
- Helps compare operational productivity across manufacturing facilities
This page helps operations teams analyze performance drivers and implement improvements to increase productivity.

Click to Buy Manufacturing Dashboard in HTML
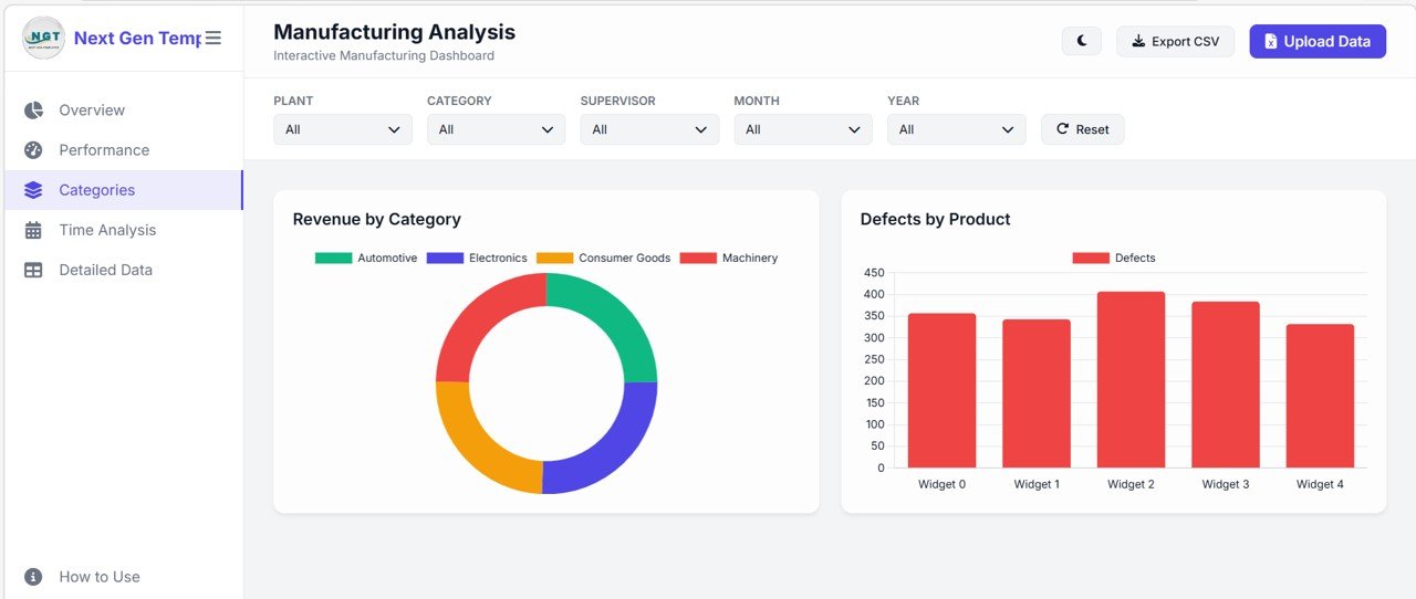
Categories Page
The Categories page focuses on analyzing manufacturing data based on product categories and product-level performance.
Key insights provided on this page include:
Revenue by Product Category
- Displays revenue generated from different product categories
- Helps identify profitable product segments
Defects by Product Chart
- Shows defect counts for individual products
- Helps quality control teams identify problematic production lines
Using this analysis, manufacturing companies can focus on improving product quality and maximizing profitable production categories

.Click to Buy Manufacturing Dashboard in HTML
Time Analysis Page
The Time Analysis page provides detailed insights into manufacturing trends across time periods. This page is particularly useful for analyzing monthly production performance and operational patterns.
Key charts available in this section include:
Monthly Revenue & Cost Trajectory
- Tracks revenue and manufacturing cost trends over time
- Helps management analyze financial performance of production activities
Monthly Downtime Analysis
- Measures equipment downtime trends across months
- Helps identify maintenance requirements and production disruptions
Time-based analysis allows organizations to plan production schedules more effectively and maintain stable operations.

Click to Buy Manufacturing Dashboard in HTML
Detailed Data Page
The Detailed Data page provides a comprehensive data table that stores all production records used by the dashboard.
This page includes:
Manufacturing Data Log Table
Columns such as:
- Order ID
- Product Name
- Product Category
- Manufacturing Plant
- Quantity Produced
- Defect Count
- Revenue Generated
- Efficiency %
Universal Search Feature
- Users can search any field including Order ID, product, or plant
- The dashboard automatically updates based on search results
Dynamic Data Records Display
- Displays the number of records currently shown
This page is ideal for detailed operational analysis and data validation.

Click to Buy Manufacturing Dashboard in HTML
How to Use Page
The dashboard also includes a User Guide page that explains how users can interact with the dashboard and utilize its features effectively.
Key instructions provided include:
Uploading Data
- Import Excel (.xlsx) or CSV files directly into the dashboard
Global Filtering
- Filter data by:
- Plant
- Category
- Supervisor
- Month
- Year
Universal Data Search
- Instantly search production records in the data table
Light / Dark Mode Personalization
- Switch between light and dark dashboard themes
Export Reports
- Export filtered data into CSV format for reporting and sharing
These features ensure that users can easily analyze and extract insights from their manufacturing data.
Additional Interactive Dashboard Capabilities
Click to Buy Manufacturing Dashboard in HTML
Beyond the analytical pages, the dashboard provides several advanced interactive features designed to enhance the user experience.
Excel Data Integration
Users can upload their manufacturing dataset directly from Excel or CSV files, allowing the dashboard to instantly generate analytics.
Multi-Select Filters
Interactive filters allow users to analyze data based on multiple conditions such as plant, product category, supervisor, month, or year.
Export Reporting
Filtered data can be exported as CSV files for further reporting and analysis.
Responsive Design
The dashboard is fully responsive and adapts to different screen sizes, making it usable across desktops and tablets.
Modern UI Design
The dashboard includes features such as:
-
Collapsible sidebar navigation
-
Interactive charts using Chart.js
-
Glassmorphism design cards
-
Dark and light theme toggle
These modern UI elements create a premium user experience for data analysis.
Best Practices for Using a Manufacturing Dashboard
Click to Buy Manufacturing Dashboard in HTML
To get the best results from the dashboard, organizations should follow these best practices.
Maintain Accurate Data
Ensure production data is updated regularly for reliable insights.
Use Filters for Deeper Analysis
Segmenting data through filters helps identify trends faster.
Monitor KPIs Regularly
Review key performance indicators frequently to track progress.
Identify Trends Early
Charts help detect operational patterns before they become major problems.
Combine Dashboard Insights with Operational Strategies
Use insights to guide manufacturing improvements.
Final Thoughts
Click to Buy Manufacturing Dashboard in HTML
Manufacturing companies are increasingly adopting digital tools to improve operational efficiency and data visibility. A Manufacturing Dashboard provides a centralized platform for monitoring production performance, analyzing trends, and making informed decisions.
With its interactive charts, KPI cards, filters, and detailed data tables, the HTML Manufacturing Dashboard transforms raw production data into meaningful insights.
Instead of relying on scattered spreadsheets and manual reports, organizations can use this dashboard to track operations in real time and optimize manufacturing performance.
Visit our YouTube channel to learn step-by-step video tutorials
Youtube.com/@NeotechNavigators
Watch the step-by-step video tutorial:



